Skip to content

Www.dodge.cl

  • Aanews
  • Aanews1
  • Aanews2
  • Aanewss
  • Categories
    • Aanewsss
    • Aanewssss
    • Aaron
    • Accent
    • Actress
    • Affects
    • Album
    • Allstar
    • Allthefallen
    • Allure
    • Amber
    • Among
    • Angelina
    • Aniston
    • Annehathaway
    • Anonib
    • Artistry
    • Aspect
    • Australia
    • Authnews
    • Autopsy
    • Azealia
    • Balchinno
    • Balto
    • Barron
    • Battles
    • Baxchinno
    • Bekchinno
    • Belchinno
    • Believe
    • Benaffleck
    • Benedetta
    • Bethany
    • Bexchinno
    • Bikchinno
    • Bikshchinno
    • Bilchinno
    • Bing
    • Bixhinno
    • Blog
    • Bochinno
    • Bokhchinno
    • Bokshinno
    • Bolchinno
    • Bonaduce
    • Boxchinno
    • Bradpitt
    • Brandon
    • Breed
    • Breeding
    • Brigitte
    • Bronwin
    • Bruno
    • Bulchinno
    • Calchinno
    • Cameos
    • Canada
    • Canning
    • Captivating
    • Capturing
    • Caredge
    • Cartel
    • Castrinos
    • Catacutan
    • Cekchinno
    • Celchinno
    • Cexchinno
    • Chamoy
    • Chrisevans
    • Chrishemsworth
    • Christianbale
    • Ciaras
    • Cilchinno
    • Cillianmurphy
    • Cinematic
    • Cixhinno
    • Clash
    • Closer
    • Colchinno
    • College
    • Comedic
    • Comprehensive
    • Conor
    • Contract
    • Cosplay
    • Costume
    • Couples
    • Cowell
    • Coxchinno
    • Create
    • Crossing
    • Cuban
    • Culchinno
    • Culinary
    • Culture
    • Cynthia
    • Dahmer
    • Daigle
    • Dailynote
    • Dakshchinno
    • Dalchinno
    • Danielradcliffe
    • Darling
    • Dass
    • Daughter
    • Daxhinno
    • Debbie
    • Deboers
    • Decorations
    • Dekchinno
    • Delchinno
    • Delicious
    • Demystifying
    • Determination
    • Dexchinno
    • Dichinno
    • Dikshchinno
    • Dilchinno
    • Dinozzo
    • Dive
    • Dixhinno
    • Document
    • Dokhchinno
    • Dolchinno
    • Doodle
    • Doraemon
    • Doxchinno
    • Draimans
    • Drakes
    • Dulchinno
    • Durk
    • Dwaynejohnson
    • Election
    • Elliott
    • Emailsoldiers
    • Emmastone
    • Emmawatson
    • Empowering
    • Energy
    • Erica
    • Events
    • Evolution
    • Expensive
    • Experience
    • Experts
    • Exploring
    • Extraordinary
    • Extravaganza
    • Facili
    • Fakshchinno
    • Falchinno
    • Fascinating
    • Faxhinno
    • Fechinno
    • Fekchinno
    • Fekhchinno
    • Felchinno
    • Fexchinno
    • Fikshchinno
    • Filchinno
    • Fillion
    • Fixhinno
    • Florencepugh
    • Focused
    • Folchinno
    • Foxchinno
    • Freezenova
    • Friends
    • Fulchinno
    • Furtick
    • Galchinno
    • Galgadot
    • Galloway
    • Gechinno
    • Gekchinno
    • Gelchinno
    • Generation
    • Germany
    • Gexchinno
    • Gikshchinno
    • Gilchinno
    • Gixhinno
    • Glimpse
    • Gokchinno
    • Golchinno
    • Gubler
    • Guitar
    • Gulchinno
    • Hakshchinno
    • Halchinno
    • Hanson
    • Haxhinno
    • Hdhub4ukids
    • Heartbeat
    • Hechinno
    • Height
    • Hekchinno
    • Helberg
    • Helchinno
    • Herbstreit
    • Heughan
    • Hexchinno
    • Hikshchinno
    • Hilchinno
    • His
    • Hixhinno
    • Hokchinno
    • Holchinno
    • Hubie
    • Hucknall
    • Hughjackman
    • Hulchinno
    • Ibommain
    • Iconic
    • Idriselba
    • Impact
    • Indepth
    • Industry
    • Inflatable
    • Insiders
    • Insights
    • Inspired
    • Intricacies
    • Intriguing
    • Irving
    • Jachinno
    • Jakshchinno
    • Jalchinno
    • Jameliz
    • Jaxhinno
    • Jeff
    • Jekchinno
    • Jelchinno
    • Jennifer
    • Jenniferlawrence
    • Jexchinno
    • Jikshchinno
    • Jilchinno
    • Jixhinno
    • Johnnydepp
    • Jokchinno
    • Jokes
    • Jolchinno
    • Jonas
    • Joxchinno
    • Julchinno
    • Kalchinno
    • Kamala
    • Kannada
    • Kauchinno
    • Kaxchinno
    • Keanu Reeves
    • Keanureeves
    • Kechinno
    • Kelchinno
    • Kevinhart
    • Kexchinno
    • Kilchinno
    • Kinsey
    • Kixhinno
    • Know
    • Known
    • Kokshinno
    • Kolchinno
    • Koxchinno
    • Kuchinno
    • Kulchinno
    • Kwwis
    • Kyrie
    • Lakshchinno
    • Lalchinno
    • Lamberts
    • Landscape
    • Laroyce
    • Laxchinno
    • Laxhinno
    • Leak
    • Lechinno
    • Legacy
    • Lekchinno
    • Lelchinno
    • Leonardodicaprio
    • Lexchinno
    • Likshchinno
    • Lilchinno
    • Listcrawler
    • Lives
    • Lixhinno
    • Lochinno
    • Lokchinno
    • Lokhchinno
    • Lokshinno
    • Lolchinno
    • Look
    • Loxchinno
    • Lulchinno
    • Lust
    • Makeup
    • Makshchinno
    • Malchinno
    • Marcelino
    • Margolis
    • Margotrobbie
    • Martinet
    • Masks
    • Mast
    • Mattdamon
    • Maurice
    • Maxchinno
    • Maxhinno
    • Mcnutt
    • Meaning
    • Meatloaf
    • Mechinno
    • Mekchinno
    • Melchinno
    • Melgoza
    • Melodies
    • Mexchinno
    • Michaelbjordan
    • Michaels
    • Michelle
    • Mikshchinno
    • Milakunis
    • Milchinno
    • Minaj
    • Mischief
    • Mixhinno
    • Mochinno
    • Mokchinno
    • Mokhchinno
    • Mokshinno
    • Molchinno
    • Molecular
    • Monkey
    • Movierulz
    • Moxchinno
    • Muir
    • Mulchinno
    • Municipal
    • Nachinno
    • Najarian
    • Nakshchinno
    • Nalchinno
    • Natalieportman
    • Naxchinno
    • Naxhinno
    • Nekchinno
    • Nelchinno
    • New
    • News
    • Nexchinno
    • Nikshchinno
    • Nilchinno
    • Nixhinno
    • Nochinno
    • Nokchinno
    • Nokhchinno
    • Nokshinno
    • Nolchinno
    • Nowgg
    • Noxchinno
    • Nulchinno
    • Nutella
    • Nutritional
    • Oasis
    • Obsessed
    • Odyssey
    • Oliver
    • Origins
    • Osuna
    • Outdoor
    • Pacino
    • Pakshchinno
    • Palchinno
    • Paxchinno
    • Paxhinno
    • Pechinno
    • Pekchinno
    • Pelchinno
    • Perfect
    • Perfetti
    • Personality
    • Peta
    • Pexchinno
    • Pfeiffer
    • Phenomenon
    • Pikshchinno
    • Pilchinno
    • Pivotal
    • Pixhinno
    • Pochinno
    • Pokchinno
    • Pokhchinno
    • Pokshinno
    • Polchinno
    • Poop
    • Post
    • Poxchinno
    • Pulchinno
    • Pursuit
    • Qechinno
    • Queen
    • Rakchinno
    • Rakshchinno
    • Ralchinno
    • Ramaswamy
    • Raps
    • Raspberry
    • Raxchinno
    • Raxhinno
    • Really
    • Rejected
    • Relchinno
    • Remarkable
    • Remote
    • Resilient
    • Resultclean1
    • Retard
    • Revealed
    • Rexchinno
    • Ribbon
    • Ricetta
    • Rikshchinno
    • Rilchinno
    • Rings
    • Rising
    • Rixhinno
    • Robertdowney
    • Robertdowneyjr
    • Robertpattinson
    • Rochinno
    • Rodney
    • Rokchinno
    • Rokhchinno
    • Rokshinno
    • Rolchinno
    • Romance
    • Roscato
    • Ross
    • Rowan
    • Ruchinno
    • Rulchinno
    • Rupertgrint
    • Ruxhinno
    • Ryanreynolds
    • Sabrina
    • Sads
    • Saint
    • Sakchinno
    • Sakshchinno
    • Salchinno
    • Sandler
    • Saxchinno
    • Saxhinno
    • Saxon
    • Scarlettjohansson
    • Scott
    • Scrappy
    • Sechinno
    • Secrets
    • Sekchinno
    • Selchinno
    • Selfdoubt
    • Sentence
    • Series
    • Sexchinno
    • Shalhoub
    • Shapiro
    • Shay
    • Significance
    • Sikshchinno
    • Silchinno
    • Simone
    • Simpcity
    • Sixhinno
    • Skateboarding
    • Skins
    • Slang
    • Sochinno
    • Sokchinno
    • Sokhchinno
    • Sokshinno
    • Solchinno
    • Somali
    • Sophia
    • Sophie
    • Speed
    • Star
    • Steven
    • Strega
    • Subhashree
    • Sulchinno
    • Suxhinno
    • Symbolism
    • Syndrome
    • Takchinno
    • Takshchinno
    • Talchinno
    • Talent
    • Taxchinno
    • Taylorswift
    • Techinno
    • Tekchinno
    • Telchinno
    • Telugu
    • Texas
    • Texchinno
    • Thee
    • Through
    • Tikshchinno
    • Tilchinno
    • Timothchalamet
    • Timothechalamet
    • Tixhinno
    • Tokchinno
    • Tokhchinno
    • Tokshinno
    • Tolchinno
    • Tomcruise
    • Tomhanks
    • Travoltas
    • Treasury
    • Trejo
    • Truth
    • Tulchinno
    • Tuxhinno
    • Twin
    • Uechinno
    • Unexpected
    • Unitedkingdom
    • Unitedstates
    • Untold
    • Update
    • Usrname
    • Usrname1
    • Vakchinno
    • Vakshchinno
    • Valchinno
    • Vaxchinno
    • Vechinno
    • Vekchinno
    • Velchinno
    • Versatile
    • Vibrant
    • Vikings
    • Vikshchinno
    • Vilchinno
    • Vixhinno
    • Vochinno
    • Vokchinno
    • Vokhchinno
    • Vokshinno
    • Volchinno
    • Vulchinno
    • Vuxhinno
    • Wakchinno
    • Wakshchinno
    • Walchinno
    • Waxchinno
    • Wealth
    • Wechinno
    • Wekchinno
    • Welchinno
    • Wexchinno
    • What
    • Widow
    • Wikshchinno
    • Wilchinno
    • Willsmith
    • Without
    • Wives
    • Wixhinno
    • Wochinno
    • Wokchinno
    • Wokhchinno
    • Wokshinno
    • Wolchinno
    • Wolken
    • Worldwire
    • Wudu
    • Wulchinno
    • Wuxhinno
    • Xechinno
    • Yakchinno
    • Yakshchinno
    • Yalchinno
    • Year
    • Yechinno
    • Yeezy
    • Yelchinno
    • Yilchinno
    • Yochinno
    • Yokchinno
    • Yokhchinno
    • Yokohama
    • Yokshinno
    • Yolchinno
    • Yoshimi
    • Yulchinno
    • Zakchinno
    • Zakshchinno
    • Zalchinno
    • Zaxchinno
    • Zechinno
    • Zekchinno
    • Zelchinno
    • Zendaya
    • Zexchinno
    • Zikshchinno
    • Zilchinno
    • Zixhinno
    • Zochinno
    • Zokchinno
    • Zokhchinno
    • Zokshinno
    • Zolchinno
    • Zucca
    • Zulchinno
    • Zuxhinno

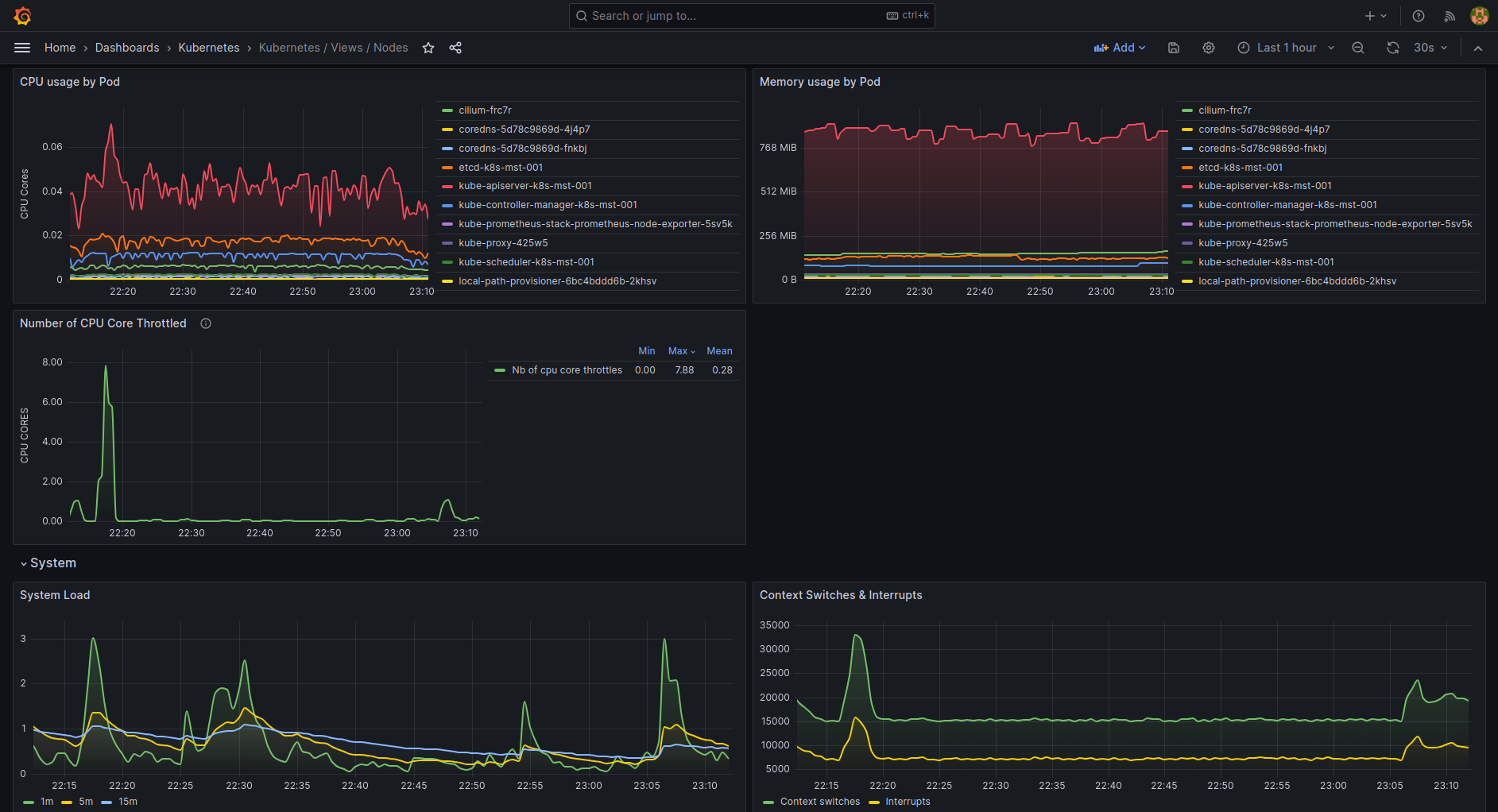
Mastering Monitoring with Grafana(01)

Mastering Monitoring with Grafana(01)


Image gallery: Mastering The Grafana Cli Tool A Comprehensive Guide

Mastering Observability Prometheus, Grafana, Loki, OpenTelemetry, and Mastering Monitoring with Grafana Harnessing Grafana For Comprehensive Full Stack Observability by How to build advanced dashboards in Grafana Visualization and Monitoring with Grafana An Introductory Guide A guide to using the new Grafana CLI user identity conflict tool in What is Grafana? Why Use It? Everything You Should Know About It Master Monitoring with Grafana Dashboards AKRA TECH

Random Post

Unveiling The Iglobal Occult Coalition Scp Wiki Deep Dive Global Exploring Series Reaction

Unveiling The Iglobal Occult Coalition Scp Wiki Deep Dive Global Exploring Series Reaction

Mar 29, 2026

Unveiling Accounting Bias Definition Types And Strategies Mental In Trading

Unveiling Accounting Bias Definition Types And Strategies Mental In Trading

Feb 07, 2026

Unveiling Accounting Bias Definition Types And How To Avoid It Mental Meaning + Examples ?

Unveiling Accounting Bias Definition Types And How To Avoid It Mental Meaning + Examples ?

Mar 08, 2026

Delaware OH Car Accidents: Your Essential Guide

Delaware OH Car Accidents: Your Essential Guide

Mar 15, 2026

Find Awesome Weekly Paying Jobs For 17 Year Olds Now!

Find Awesome Weekly Paying Jobs For 17 Year Olds Now!

Mar 30, 2026

Essential Troubleshooting TSescotts: Your Comprehensive Guide

Essential Troubleshooting TSescotts: Your Comprehensive Guide

Apr 14, 2026

Ca Breeze Nightmare A California Secret Exposed Liforni Youtube Music

Ca Breeze Nightmare A California Secret Exposed Liforni Youtube Music

Feb 13, 2026

Bustednewspaper When Keeping It Real Goes Wrong Mugshots Inside Blog Busted Newspaper Ky

Bustednewspaper When Keeping It Real Goes Wrong Mugshots Inside Blog Busted Newspaper Ky

Jan 28, 2026

Ca Cslb Search Is Your Contractor Licensed The Shocking Truth How To Check A Lifornia 12 Steps

Ca Cslb Search Is Your Contractor Licensed The Shocking Truth How To Check A Lifornia 12 Steps

Feb 08, 2026

Johanns Prophecy What Does The Future Hold ? Iands Groups And Events

Johanns Prophecy What Does The Future Hold ? Iands Groups And Events

Apr 08, 2026

John Deere Construction Dealer Locator Unleash The Power Of Local Dealer Networks Farol Ltd ’s Largest Draws Up Plans For New Major

John Deere Construction Dealer Locator Unleash The Power Of Local Dealer Networks Farol Ltd ’s Largest Draws Up Plans For New Major

Mar 16, 2026

Jobs That Pay 500k The Shocking Truth Behind Elite Incomes Revealed 3 Trade At Least Per Year No One's Talking About

Jobs That Pay 500k The Shocking Truth Behind Elite Incomes Revealed 3 Trade At Least Per Year No One's Talking About

Apr 04, 2026

Best Tips and References website. Search anything about Ideas in this website.

Blog Categories

  • Post
  • Mokhchinno
  • Dalchinno
  • Empowering
  • Delicious
  • Tokshinno

Navigations

Dmca Contact Privacy Policy Copyright

© 2026 - Www.dodge.cl